L.7.8 SwyxWare HealthMonitor Grafana Dashboard installieren (als Beispiel)
Im Verzeichnis „Monitoring/grafana“ finden Sie zwei vorgefertigte Dashboard-Templates, die Sie als Startpunkt für die Konfiguration eigener Grafana-Dashboards verwenden können. Um diese zu installieren, gehen Sie wie folgt vor:
1 Öffnen Sie die Grafana-Webseite in einem Webbrowser und melden Sie sich an.
2 Wählen Sie aus der Navigationsleiste links "Manage Dashboards".
3 Wählen Sie „Import | Import json file“.
4 Importieren Sie die Datei „SwyxWare HealthMonitor Overview.json“.

Grafana zeigt eine Seite mit Optionen an.
5 Wählen Sie unter „Select a prometheus data source" „Prometheus“ aus und klicken Sie auf „Import“.
6 Wiederholen Sie Schritte 3-5 für die Datei „SwyxWare HealthMonitor Alerts.json“.
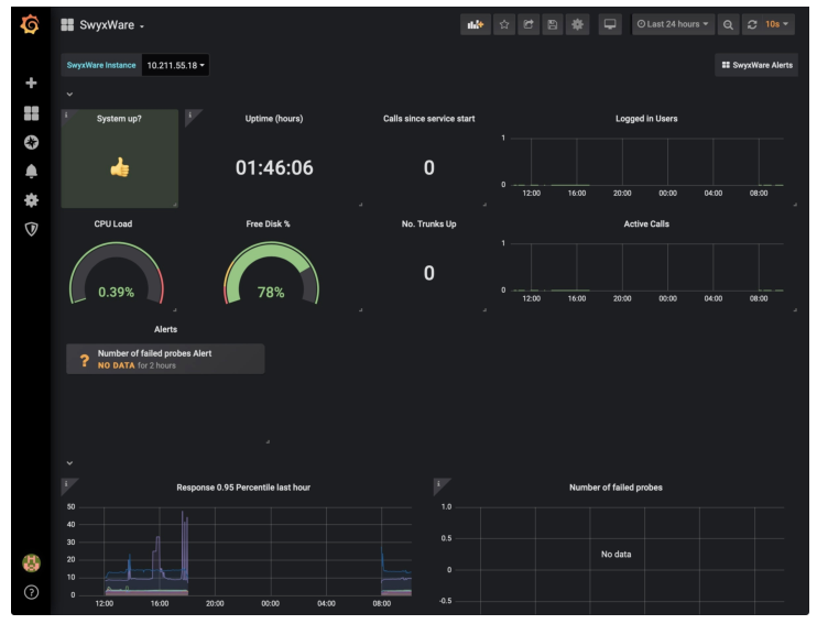
Dies ist ein Beispiel-Dashboard für einen Grafana-Alarm, der ausgelöst wird, wenn der HealthMonitor einen Dienst nicht mehr erreicht.